Scrobble Your Coding Sessions
Every thought thread, every diff, every agent session — captured, archived, and owned by you. Like Last.fm for code.
Free and open source — AGPL forever. No credit card required.
What Gets Archived
Machine learning agents generate thought tokens that produce diffs. We capture the full chain and preserve it.
Thought Threads
The reasoning tokens that led to every code change. Context, decisions, dead ends. The full record of how code came to be.
Diffs and Patches
Every file change produced by coding agents. Git-native. Browse the evolution of any codebase session by session.
Todo Lifecycles
Track tasks from creation through transitions to completion. Start states, blocked states, done states. The full workflow.
Repo Archival
Register any git repo from any platform. We clone, scan, and preserve it. Cross-platform stars and follows included.
Public Feed
Real-time SSE stream of all public sessions. Watch the firehose of code thought happening across the community.
Your Data, Your Copyright
You own your sessions. Public data enters the communal archive. Private data stays private. Copyright stays with the creator.
How It Works
Code normally. Sessions stream in. The archive preserves everything.
Code with agents
Use Claude, uncloseai-cli, or any coding tool. Work normally.
Sessions stream in
Loggers capture thought tokens, diffs, and metadata as JSONL. Pushed to the API automatically.
Archive preserves
Data lands in the FileVault. Metadata indexed. Cross-cloud synced to S3 and GCS for durability.
Community benefits
Public sessions feed the commons. Browse, search, star, follow. The archive grows with every contributor.
Works With Your Tools
Already integrated with the tools you use. More clients coming soon.
Core SDK. TypeScript client for the unfirehose API. Session ingestion, querying, and export.
Express/Next.js route handlers for webhook ingestion and SSE streaming endpoints.
JSONL event schema definitions and validators. Zod types for thought tokens, diffs, and todos.
React components for session timelines, diff viewers, and analytics dashboards.
Reference logger for Claude Code sessions. Captures thought tokens, tool calls, diffs. Pushes JSONL to the archive automatically.
Free LLM CLI with built-in session logging. OpenAI-compatible. Every conversation archived if you opt in.
See the Dashboard
Self-hosted analytics for every coding session. Runs on localhost.
Scrobble
Activity heatmap, streaks, daily cost, lifetime stats. Like Last.fm for code.
Live Feed
Watch thought tokens, tool calls, and diffs stream in real time.
Thinking Stream
Browse extended reasoning traces. The full chain of thought preserved.
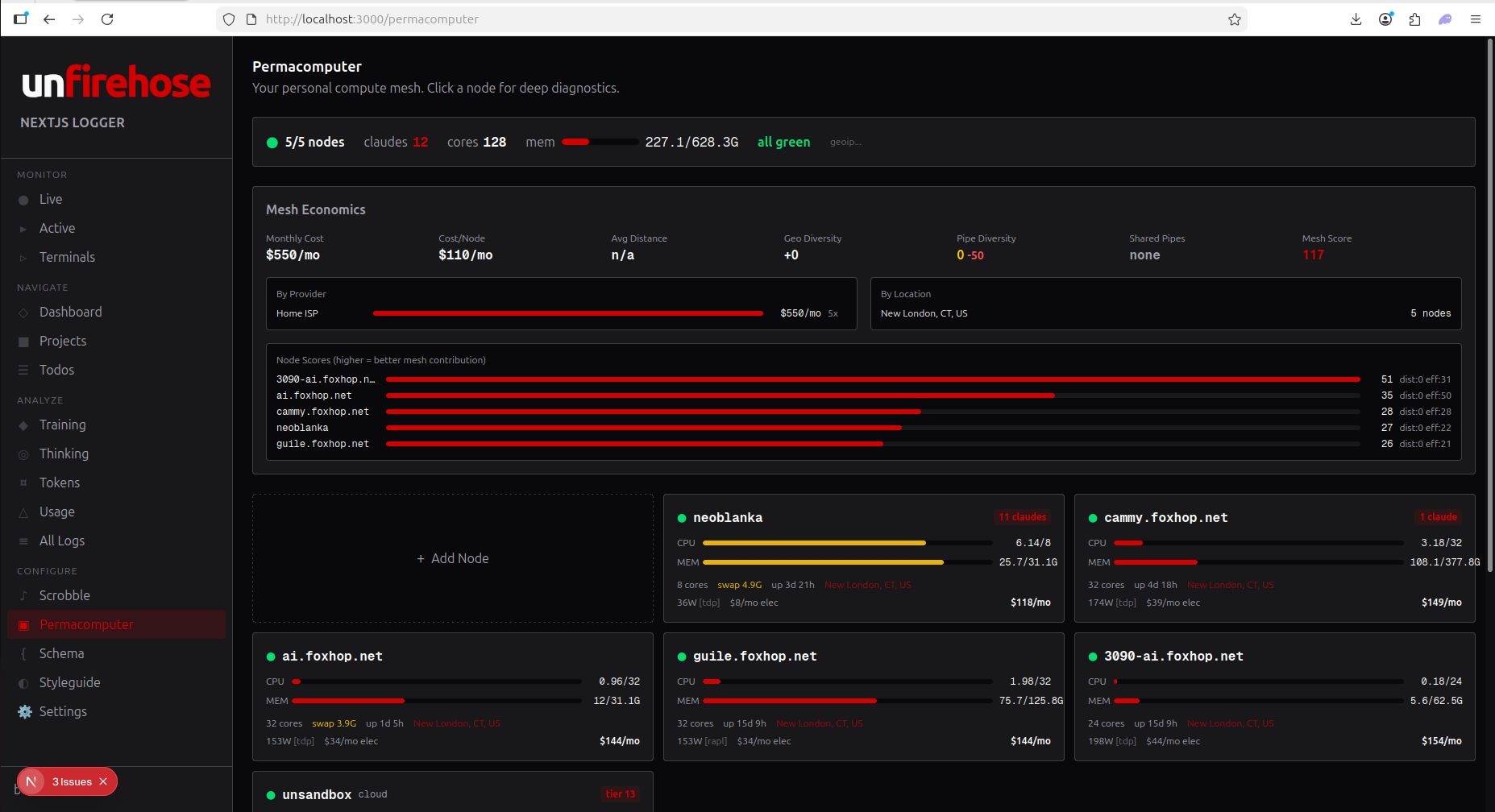
Permacomputer
Mesh nodes, power draw, GPU stats, running harnesses across your fleet.
Start Scrobbling in 60 Seconds
Three steps. One minute. Every session you write from now on gets archived automatically.
Get your key
Choose a plan below — free account, no credit card. Your API key works across all unturf services.
Install the dashboard
Clone unfirehose (AGPL, free forever). Full analytics dashboard for Claude Code, uncloseai-cli, or any JSONL source.
Configure and go
Set your key and start coding. Sessions push to the archive automatically. You own the data.
# Install git clone https://github.com/russellballestrini/unfirehose-nextjs-logger unfirehose cd unfirehose && npm install # Start the dashboard — sessions auto-ingest as you code npm run dev # Optional: connect to cloud for sync and git mirroring (Pro) # Configure API key in Settings > Connection
Your Data. Your Copyright.
The thought tokens that generated the diffs belong to you, the copyright holder. Public contributions enter a communal trust that secures the archive for as long as people contribute and fund it. Private data never leaves your control.
Creator Ownership
Every session, every diff, every thought thread stays yours. You choose what goes public. You choose what stays private. Copyright never transfers.
Communal Trust
Public data enters the archive as a commons. The nonprofit data trust (.org) secures it for the duration of community support. Infrastructure outlasts builders.
No Lock-In
Export your data anytime. JSONL in, JSONL out. Your sessions, your repos, your format. Take it anywhere.
Transparent Funding
Quarterly cost reports. Open books. Trust subscribers see exactly where their money goes. The archive runs on trust, not ads.
Pricing
Cloud analytics for your coding sessions. Per seat. Your data stays isolated.
Scrobble your coding sessions. Join the community. Self-host the dashboard with AGPL-3.0.
- Local dashboard + session viewer
- All harness ingestion (Claude Code, uncloseai, Fetch)
- Scrobble feed (7-day sliding window)
- Cross-session todo tracking
- Follow other developers
- Social analytics
- 1 API key
Cloud analytics. Git mirroring. Unlimited history. Up to 99 projects per seat.
- Everything in Free
- Cloud analytics dashboard
- Scrobble feed (unlimited history)
- Git mirroring as a service
- Up to 99 projects per seat
- Backfill historical sessions
- Status posts and microblog
- 5 API keys
- 10,000 events/min ingestion
- Email support
Everything in Pro with unlimited seats. Shared team dashboard. Org-wide analytics.
- Everything in Pro, per seat
- Unlimited seats, one bill
- Each user fully isolated
- Shared team dashboard
- Org-wide analytics and usage
- Unlimited API keys
- Unlimited ingestion rate
- SSO and role management
- Cloud bucket sync (S3/GCS/R2)
- Priority support and SLA
Git Mirroring — Your Repos, Always Available
Pro and Team tiers include git mirroring as a service. Register your repos, we maintain bare mirrors with automatic branch tracking. Correlate sessions with repos and branches across your analytics dashboard.
Pay with card (monthly or annual) or crypto (month-by-month, no KYC).
Every Session Tells a Story
Cloud analytics for machine learning coding agents.
One dashboard. All your sessions. Own your data.