Screenshots

The unfirehose dashboard running locally. Every session, every thought thread, every token — captured and visualized.

Live Feed

Live Feed

Real-time streaming of agent sessions. Watch thought tokens, tool calls, and diffs as they happen across all harnesses.

Active Sessions

Active Sessions

Grid view of all running coding agent sessions. Model, message count, token usage, and duration at a glance.

Dashboard

Dashboard

Activity overview with session counts, token totals, cost tracking, hourly distribution, and day-of-week heatmaps.

Scrobble

Scrobble

Like Last.fm for code. Activity heatmap, hour-of-day distribution, daily cost tracking, streak counter, and lifetime stats.

Thinking Stream

Thinking Stream

Browse extended reasoning traces from machine learning models. Search across all thinking blocks. The full chain of thought preserved.

Token Usage

Token Usage

Breakdown by model, provider, and type. Input vs output, cache read vs write. Per-model cost tracking with efficiency ratios.

Projects

Projects

All your repositories with session counts, last activity, and git status. Navigate to any project's session history.

Project Detail

Project Detail

Per-project session timeline with file tree, git history, and message drill-down.

Kanban Board

Todo Kanban

Cross-session todos extracted from all agent conversations. Kanban board with pending, in-progress, and completed lanes.

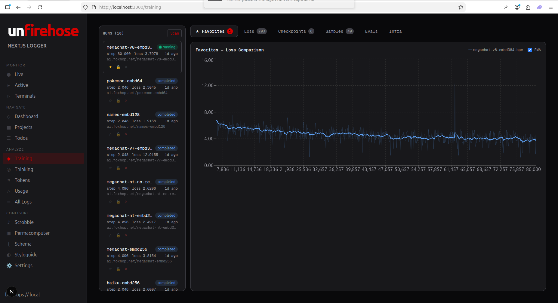
Training

Training

Percentile latency tracking across models. Compare response times, monitor degradation, spot provider issues.

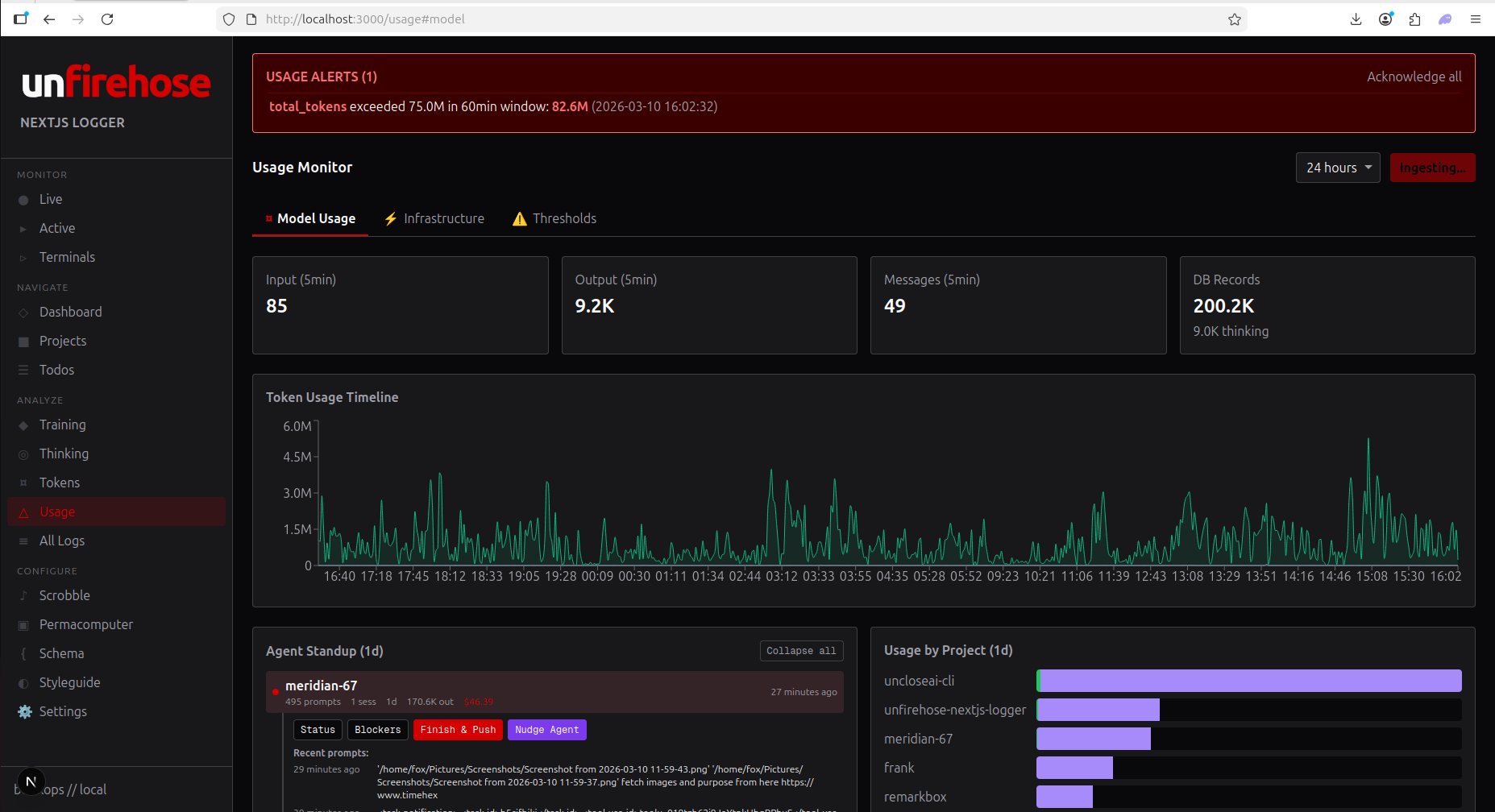
Usage Monitor

Usage Monitor

Real-time token consumption with configurable thresholds. Alerts when spending exceeds your budget window.

Permacomputer

Permacomputer

Mesh node overview. CPU, memory, disk, GPU, power consumption across your compute fleet. Economics dashboard included.

Infrastructure

Infrastructure

Permacomputer mesh with node health, running harnesses, and tmux session monitoring across all machines.

Schema

Schema Spec

The unfirehose/1.0 specification. Object types, harness adapters, field mappings. The standard that connects every coding agent.

Settings

Settings

Dashboard configuration, API key management, cloud sync settings, and plan selection.

See It Running

Free. Open source. AGPL forever. Self-host in 60 seconds.